
Ocak 2026 Güncellemeleri
Ocak ayı boyunca yayınlanan güncellemelerle mağaza yönetimini kolaylaştıran ve operasyonel ihtiyaçlara odaklanan birçok yeni özellik kullanıma sunuldu. Öne çıkan geliştirmeler aşağıda yer alıyor:
Sipariş Detay Vergi Gösterimleri
Sipariş detay ekranında, siparişin genel özet bölümünde farklı vergi oranları (%8, %18 gibi) artık ayrı ayrı görüntülenebilmektedir. Bu özellik özellikle B2B ve çok ürünlü mağazalar için sipariş takibini kolaylaştırır.

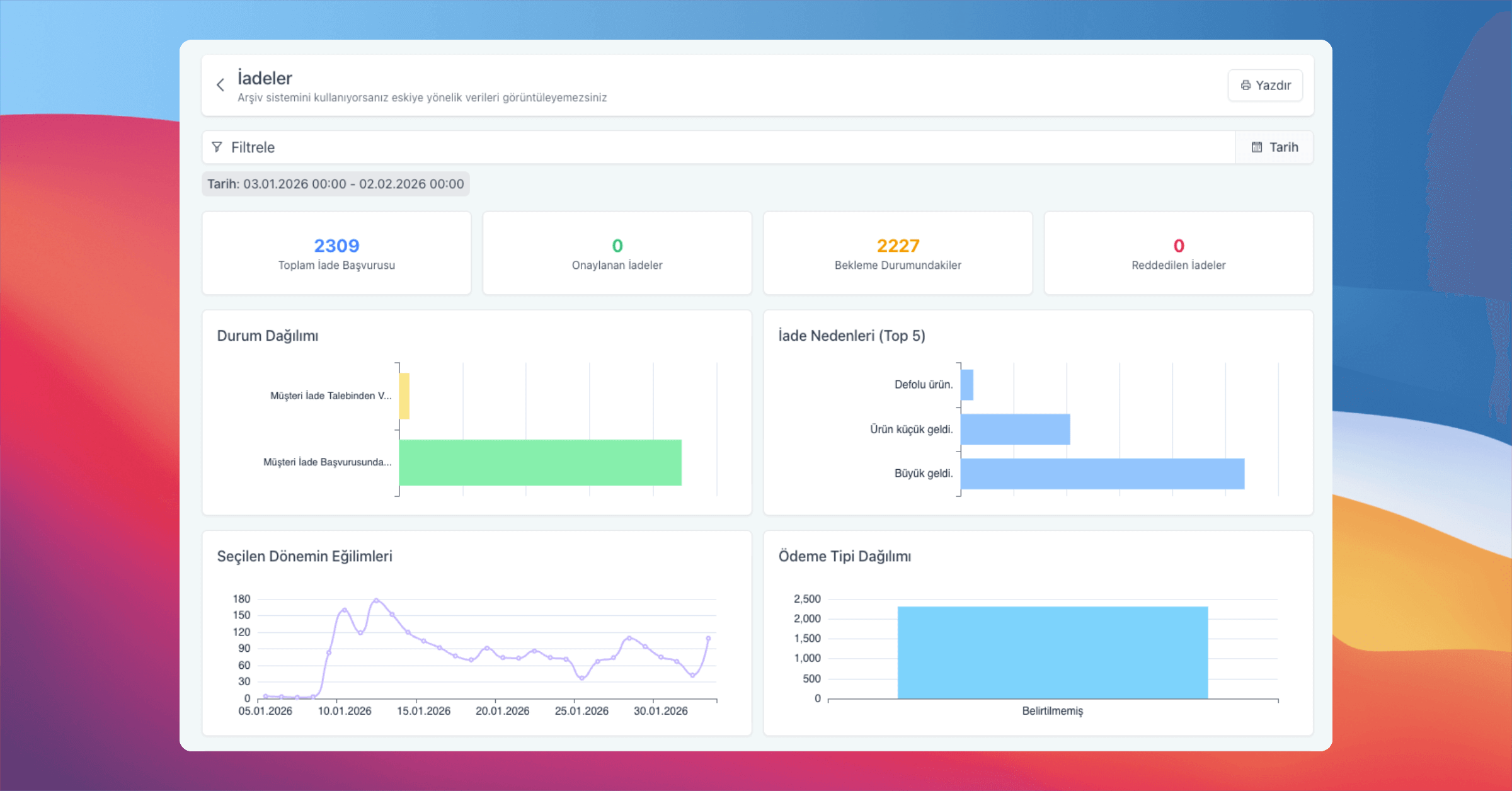
İade Raporları ile Analiz
Yeni eklenen İade Raporları ekranı ile iade başvuruları; toplam adetler, onaylanan/bekleyen/reddedilen iadeler, durum dağılımları ve iade nedenleri gibi metriklerle detaylı şekilde görüntülenebilir. Ayrıca seçilen tarih aralığına göre iade eğilimleri ve ödeme tipi dağılımları takip edilerek iade süreçleri daha sağlıklı analiz edilebilir.

Özel Sunucu İzleme Ekranı
Özel sunucu kullanan mağazalar, kendi kaynak tüketimlerini panel üzerinden takip edebilir.

Diğer Yenilikler
Sipariş ve üye kayıtlarında yer alan vergi numarası alanı artık alfanumerik karakterleri ve “-” işaretini desteklemektedir.
Ürün arama alanına emoji desteği eklenerek ürünlerin bulunabilirliği artırılmıştır.
Sipariş yazdırma ekranına font ve renk seçme seçenekleri eklenmiştir.
Hopi ve Zubizu kampanyalarında çeşitli iyileştirmeler yapılmış, kampanya ekleme ve düzenleme ekranlarında üye arama kriterleri artırılmıştır.
Üyeliksiz verilen siparişlerde de müşteriler artık faturalarını görüntüleyebilmektedir.
Yeni Temalar
Kids
Her güncellemede mağazalarınızı daha verimli, esnek ve kullanıcı odaklı hale getirmek için çalışıyoruz.
Geri bildirimlerinizi her zaman bekliyoruz.